When retail chain Ur&Penn made the decision to migrate from Windows PCs to Chromebooks, they quickly realized that there were still several legacy apps they needed which wouldn’t work on Chrome OS. “We knew we wanted to make the move to Chromebooks, but we still...
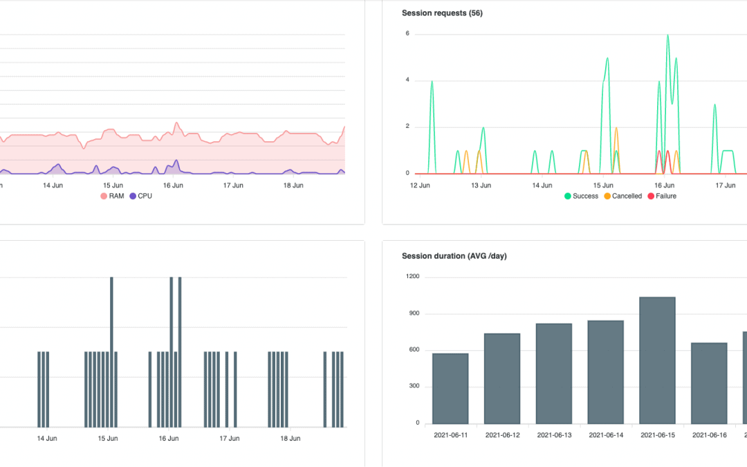
Cameyo Analytics is the first real-time monitoring and analytics solution to utilize Artificial Intelligence (AI) to proactively optimize your Virtual Application Delivery environment and the end-user experience. Today we’re going to take a look at a key benefit...
In this on-demand webinar – originally filmed at Tech Talk Live 2021 – Cameyo is joined by one of our customers, Community High School District 99 (CSD99) of Illinois. CSD99 discusses how their 1:1 initiative put them at an advantage when it came to...
Want to see how easy it can be for your people to access all of their applications from anywhere, and on any device? Check out this 3-min end-user tutorial to see how simple Cameyo makes it for your people to remain productive from...
This webinar features speakers from Homer Central School District, Google for Education, and Cameyo who discuss how Homer Central Scool District was able to save over $35K per year, per PC lab with Cameyo and Google for Education. Chris Slobodian, Network...